简介:
闪灵短域名-微信QQ域名防拦截系统是一款以php+MySQL进行开发的短网址在线生成系统源码。
功能介绍:
1.可将长网址自动缩短为短网址,方便记忆和使用。
2.短网址默认为临时有效,可付费升级为永久有效,接入支付后可自动完成,无需人工操作。
3.系统支持设置图片/文字/跳转页广告,可为站长增加收入来源。
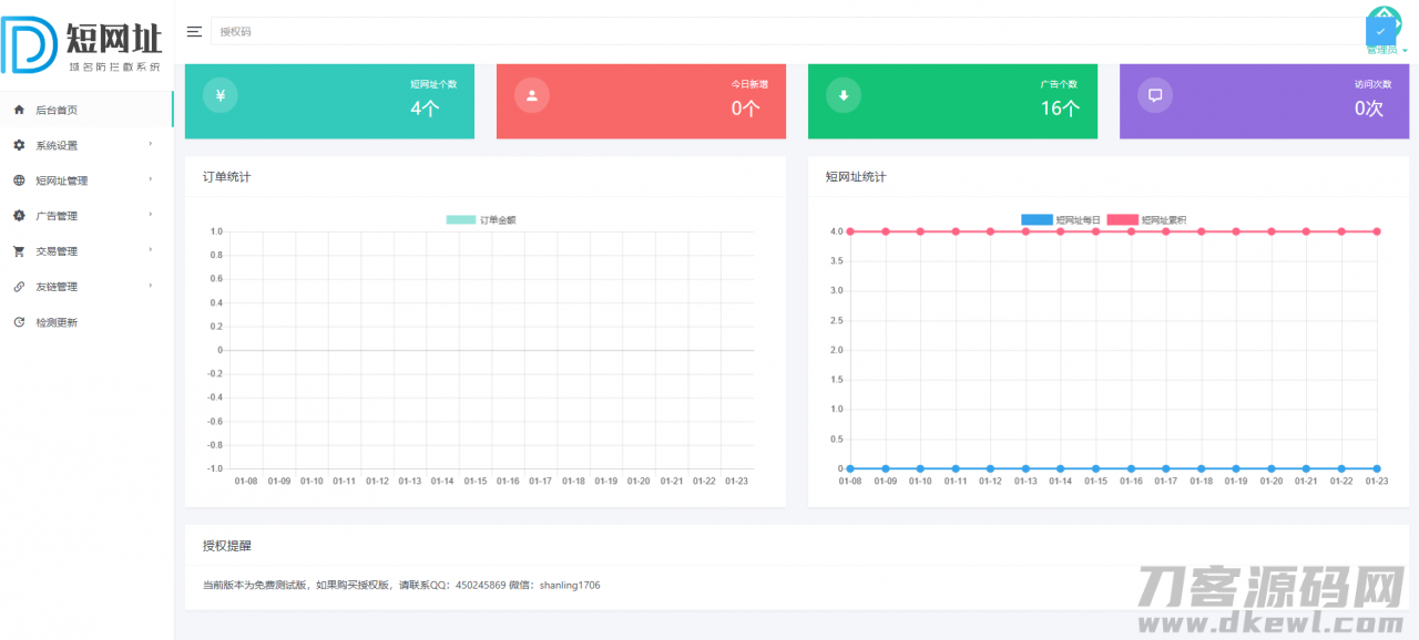
4.后台可统计短网址个数/广告个数/访问次数/每日收入图表等信息。
5.支持友情链接功能,方便与其他站长交换友链。
6.支持接入第三方统计代码,方便站长掌握网站的访客情况。
7.后台支持一键更新功能,由官方提供永久免费更新。
环境需求:
可使用服务器或虚拟主机,需要支持PHP+MySQL环境,空间大小100M或以上,设置index.php为默认首页
安装步骤:
将系统文件上传至网站根目录,访问域名即可自动进入安装界面,设置好后台帐号密码,配置好数据库信息,网站即可正常使用。
源码更新日志:
闪灵短域名-微信QQ域名防拦截系统
1.新增:为方便直观显示数据,后台首页加入曲线图和柱状图展示
2.新增:为防止主域名被拦截,程序新增支持加入多个自定义域名进行跳转
3.优化:加入微信短网址接口url.cn,防止主域名被拦截
图片:



登录后才能发表评论